Alertas só são úteis quando você consegue encontrar e agir rapidamente sobre o sinal correto. É por isso que, nos últimos dois anos, a interface do Grafana Alerting foi reconstruída para ser mais confiável e eficiente, especialmente em ambientes de larga escala que enfrentam o desafio da complexidade crescente em arquiteturas modernas.
O resultado: uma página de alert rules v2 mais rápida e paginada, capaz de lidar com dezenas de milhares de regras, equipada com um dropdown de filtros poderoso e saved searches para que você possa retornar rapidamente às visualizações mais críticas. Paralelamente, foi adicionada uma página dedicada de alert activity para o trabalho operacional, com agrupamentos, timelines e detalhes em painéis deslizantes (slide-out) que ajudam a resolver incidentes sem a necessidade de explorar exaustivamente as configurações.
Esta evolução, de uma simples listagem para um workspace de operações dedicado, reflete o compromisso em tornar o Grafana Alerting não apenas uma ferramenta de configuração, mas um hub operacional diário que reduz a carga cognitiva de quem está em on-call.
Continue a leitura para entender como cada mudança acelera os workflows de operação e como você pode começar a utilizá-los hoje.
Alert rules v2: Uma nova fundação
O primeiro grande marco desta jornada foi o lançamento do alert rules v2. A versão anterior tornava-se lenta e visualmente poluída para usuários que gerenciavam milhares de regras de alerta — um cenário comum em empresas brasileiras que escalam seus clusters Kubernetes e microservices. Era necessária uma base que suportasse escalabilidade.
O alert rules v2 introduz uma interface mais limpa e paginada, projetada para lidar com grandes volumes de regras sem sacrificar a performance (latency). Ele melhora a exibição de metadata e otimiza a navegação, garantindo que, mesmo nos maiores ambientes de produção, a UI permaneça responsiva e intuitiva.
Para uma análise detalhada das mudanças específicas e recursos introduzidos nesta fase, confira nosso artigo dedicado com todos os detalhes.
Uma UX de filtragem refinada

Com uma listagem escalável implementada, o próximo passo foi garantir que o operador encontrasse exatamente o que precisa. A filtragem de regras sempre foi o core do Grafana Alerting, mas a interface legada apresentava um array caótico de campos de input persistentes que consumiam espaço precioso da tela. Esse ruído visual reduzia a área útil para visualização das regras reais.
Nesta atualização, o foco foi puramente em melhorias de UX para organizar a visualização. Os diversos inputs de filtro foram consolidados em um único componente de dropdown unificado, disponível sob demanda.
- Interface organizada: Ao mover as barras de busca persistentes para um menu colapsável, o espaço vertical disponível para a lista foi maximizado.
- Acesso com um clique: Todas as ferramentas de filtragem existentes — state, data source, contact point, label matching, etc. — estão agora organizadas em um local consistente.
- Mesmo poder, melhor entrega: Você mantém a precisão total dos workflows existentes (regex, label matching), mas em uma interface muito mais moderna.
Este refresh na experiência do usuário mantém a funcionalidade subjacente intacta, enquanto torna o processo operacional mais fluido.
Saved searches: Personalização estratégica
Gerenciar uma biblioteca extensa de alert rules envolve repetir tarefas de filtragem constantemente. Era comum operadores buscarem sempre por "todas as regras do meu time" ou "todas as regras críticas no namespace de produção". Recriar esses filtros complexos a cada acesso era um desperdício de eficiência operacional (toil).
Para resolver isso, foram introduzidos os saved searches. Este recurso permite salvar o set atual de filtros para reaproveitamento posterior.
- Pessoal: São buscas individuais, que fazem sentido para o seu escopo de atuação.
- Acesso rápido: Suas buscas salvas ficam organizadas em um dropdown — um clique e o filtro é aplicado, sem reconstruir queries do zero.
- Buscas padrão (Default): Você pode configurar uma busca salva específica como padrão. No momento em que você carrega a página de "Alert rules", vê exatamente as regras que importam para o seu contexto.
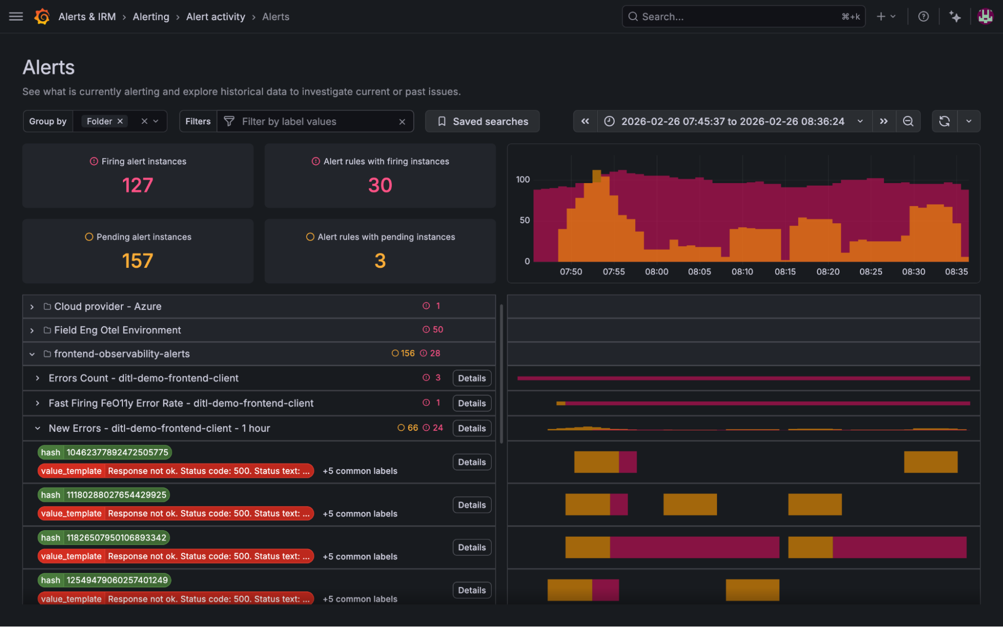
Alert activity: O foco no operador

Configurar alertas é uma tarefa; monitorar o status do sistema ou investigar incidentes ativos é outra completamente diferente. Operadores precisavam de uma visão dedicada para entender o estado atual do sistema e dados históricos sem se perderem em detalhes de configuração.
Essa necessidade gerou a página de alert activity. Ela introduz o conceito de agrupamento arbitrário, permitindo que o operador mude a perspectiva visual com base no que é mais relevante no momento: seja agrupando por cluster, severidade, service ou qualquer outra label.
- Agrupamento flexível: Você controla como visualizar as instâncias que estão disparando (firing) — agrupe por folders, evaluation groups, region ou qualquer label estratégica.
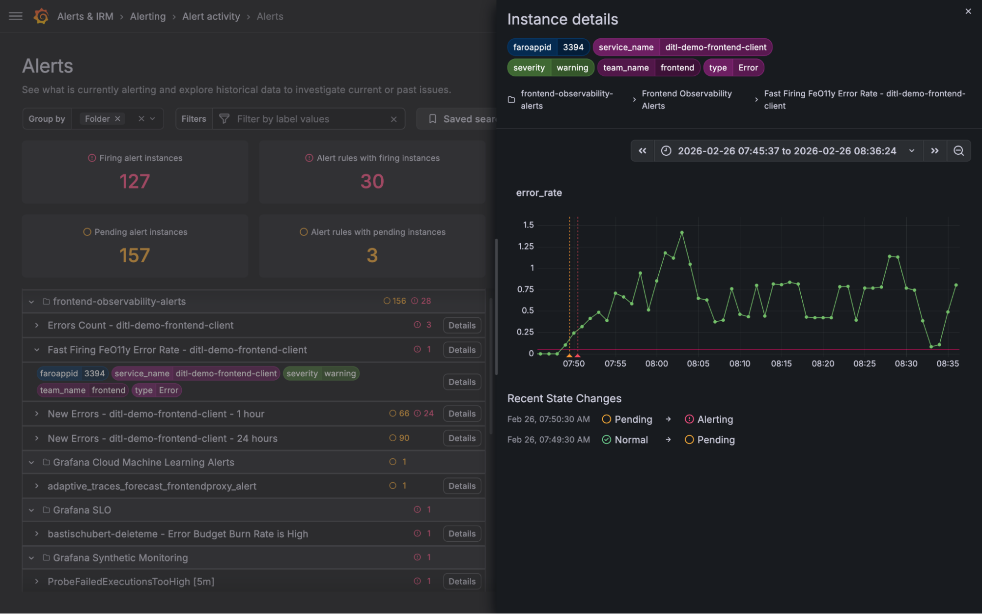
- Detail drawers dedicados: Em vez de navegar para fora da página para ver definições de regras ou labels de instância, foram introduzidas gavetas laterais (slide-out drawers). Você pode fazer o drill down em uma instância ou regra específica, inspecionar histórico e voltar exatamente de onde parou.
- Visões compactas: Utilizando linhas compactas e tooltips, o Grafana maximizou o aproveitamento da tela, permitindo o scan de altos volumes de alertas ativos de forma eficiente.
- Saved searches: Assim como na página de regras, a funcionalidade foi adicionada aqui para preservar o agrupamento selecionado e o período de tempo inspecionado.
Essa mudança marca a transição definitiva de uma ferramenta de configuração para um workspace real de resolução de problemas.

Unindo tudo: Práticas para melhorar seus workflows de alerta
Abaixo, alguns exemplos práticos de como utilizar estas mudanças para otimizar suas operações de DevOps e SRE:
Definir uma busca salva padrão para 'regras do meu time'
Se você é responsável por um conjunto específico de regras (ex: service de pagamentos), configure um filtro padrão:
- No menu de filtros, selecione "Folder: Payment_service".
- No menu de buscas salvas, salve a busca atual com um nome.
- No ícone de três pontos, selecione para definir como padrão.
Exemplo visual:

Pronto! Cada vez que acessar a página, o filtro já estará aplicado.
Mergulhar na saúde do sistema (System Health)
A página de alert activity permite definir agrupamentos dinâmicos para investigações:
- Alterne entre agrupamentos por folder, region ou service para uma visão macro.
- Agrupe por múltiplas labels para análises profundas.
- Aplique filtros para eliminar o ruído (como filtrar por um pod ou service específico sob estresse).
Triagem de um alerta disparado (Triage)
Identifique tendências rapidamente ao receber uma notificação:
- Abra o Alert activity e verifique o tempo de disparo do alerta.
- Acesse os detalhes da regra para revisar queries e condições.
- Inspecione os detalhes da instância para entender a performance da query e os momentos exatos das transições entre "normal", "pending" e "firing".
- Agrupe por label "cluster" para isolar se o problema é sistêmico ou localizado em um ambiente específico.

A observabilidade moderna exige ferramentas que acompanhem a velocidade dos deploys e a complexidade das infraestruturas multi-cloud. O Grafana continua iterando com base no feedback da comunidade para reduzir o tempo médio de resolução (MTTR).
O Grafana Cloud é o caminho mais rápido para começar com métricas, logs, traces e dashboards integrados. Com planos flexíveis para cada caso de uso, permite escalar sua estratégia de monitoramento conforme o crescimento do negócio.
Artigo originalmente publicado por Deyan Halachliyski em Grafana Labs blog on Grafana Labs.